-
삼성 갤럭시 북4 Edge (NT940XMA-K01A) 실사용기 - 2편필드테스트 2025. 2. 21. 11:43728x90
이 글은 퀄컴코리아로부터 제품을 제공받아 작성한 글입니다.

삼성 갤럭시 북4 Edge (NT940XMA-K01A) 첫 사용기 - 1편에 이어, 이번 2편에는 스냅드래곤(Snapdragon) X 엘리트 프로세서의 성능이 정도인지, 스냅드래곤 기반 고성능 NPU로 구동되는 Copilot+ PC의 기능들을 사용 해보도록 하겠습니다.


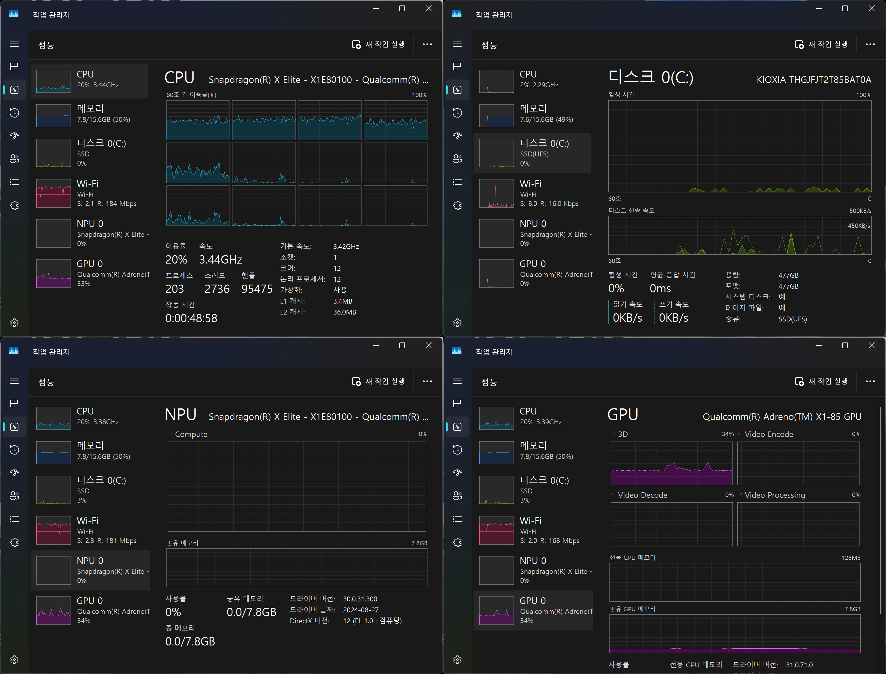
시스템을 먼저 확인해보겠습니다.
작업 관리자에서 CPU는 Snapdragon X Elite임을 확인되며, 이전에는 작업 관리자에서 본적 없던 NPU 항목이 보이는데 신기한 첫 인상을 받았습니다. 스냅드래곤 기반 고성능 NPU로 구동되는 Copilot+ PC 사용을 어서 해보고 싶어집니다.

눈썰미가 좋으신 분은 작업 관리자에서 눈치 채셨겠지만, SSD는 일반적으로 사용되는 NVMe가 아닌 UFS(Universal Flash Storage) 사양입니다. KIOXIA THGJFJT2T85BAT0 모델은 UFS 4.0으로 확인되며, 저장공간 19%일때 크리스탈디스마크를 실행한 결과입니다.

전원모드(전원사용) 균형, 최고의 성능 등 두 설정 상태에서 각각 테스트를 진행했습니다.
CPU-Z에서 2회씩 벤치테스트를 진행했습니다.
균형 모드 : 싱글 681.5 / 681.4점, 멀티 8172.4 / 8182.2점
최고의 성능 모드 : 싱글 682.3 / 685.3점, 멀티 8203.1 / 8210.5점



CINEBENCH 2024 실행 결과입니다.
싱글 점수 : 균형, 최고의 성능 두 모드 동일하게 120점
멀티 점수 : 균형 모드 631점, 최고의 성능 모드 779점

Geekbench 6 실행결과, 균형 모드 싱글 2754점, 멀티 14283점, 최고의 성능 모드 싱글 2786점, 멀티 14614점이 측정되었습니다.

CPUZ, CINEBENCH 2024, Geekbench 6 등의 벤치마크 결과상, 최대 12개의 코어를 탑재한 맞춤형 오라이온 CPU로 비디오 트랜스코딩과 같은 무거운 작업도 어디서든 놀라운 반응 속도로 처리할 수 있는 동급 최강 성능의 CPU임을 알 수 있습니다.
그럼 이제, 스냅드래곤 기반 고성능 NPU로 구동되는 Copilot+ PC 사용을 해보도록 하겠습니다.
스냅드래곤(Snapdragon) X 시리즈 기반의 PC들 보기
Copilot 기능
갤럭시 북4 Edge 키보드 Copilot 키를 누르거나 윈도우 작업 표시줄의 아이콘을 누르면 시작할 수 있습니다.
"C/C++ 여자 프로그래머를 웹툰 그림체로 보여줘"라는 명령어로 아래 그림처럼 이미지를 얻을 수 있습니다.

Windows Studio Effects
AI를 활용하여 카메라 기능을 향상하는 Windows Studio Effects를 사용했습니다.
인물 조명, 배경 블러, 각종 필터, 시선 맞춤, 자동 프레임등의 기능을 제공합니다.

갤럭시 북4 Edge 디바이스의 카메라와 마이크를 활용하여 촬영한 동영상에 Live Caption(라이브 캡션)기능을 적용해 자막이 잘 나오는지 확인해보았습니다. 라이브 캡션은 모든 앱 또는 비디오 플랫폼의 라이브 또는 미리 녹음된 비디오를 44개 언어에서 영어로 즉시 변환할 수 있습니다.

Cocreator 기능
그림판에서 코크리에이터를 이용해보았습니다. 형편없는 그림실력이지만, 멋진 그림이 완성됩니다.

GitHub Compilot 기능
Visual Studio Code에서 깃허브 코파일럿을 활용하여 C/C++ 프로그램을 해보았습니다.
정렬 알고리즘이 무엇이지 물어보고, 직접 코딩으로 안내 받으면서 구현해보았습니다. 여러 알고리즘 중에서 주어진 조건을 안내하고 가장 적합한 것이 무엇이지 조언을 구해보았습니다.


끊임없이 자기계발을 해야 하는 프로그래밍을 업으로하는 입장에서, 무임금으로 부담없이 언제 어디서나 마음대로 질문할 수 있는 최고의 과외 선생님을 얻은 기분입니다. 집에 있으면 게으름 피울수 있는데, 가까운 까페에 방문해서 편안하게 공부할 수 있는 신선한 경험을 할 수 있었습니다.
아래는 Copilot+ PC 사용하는 것을 촬영한 영상입니다.
2편에서는 스냅드래곤(Snapdragon) X 엘리트 프로세서의 성능이 어느 정도인지 알아보고, 스냅드래곤 기반 고성능 NPU로 구동되는 Copilot+ PC의 기능들을 사용한 후기를 남겨 보았습니다.
다음 3편에서는 실제로 사용하기 전부터 알고 싶어했던 삼성 갤럭시 북4 Edge NT940XMA-K01A의 기능 부분이 실제 사용한 후에는 어땠는지 소감을 얘기해보는 시간을 가지도록 하겠습니다.
#퀄컴 #스냅드래곤 #Qualcomm #SnapdragonXElite #갤럭시북 #갤럭시북4엣지 #노트북 #AI노트북 #인공지능 #NPU
'필드테스트' 카테고리의 다른 글
앱코(ABKO) H250A 초경량 게이밍 마우스 (0) 2025.03.09 삼성 갤럭시 북4 Edge (NT940XMA-K01A) 사용 전/후 소감 - 3편 (0) 2025.02.25 AONE STORM 600W 80PLUS 브론즈 화이트 파워서플라이 (0) 2025.02.19 삼성 갤럭시 북4 Edge (NT940XMA-K01A) 첫 사용기 - 1편 (0) 2025.02.09 AM5메인보드 ASUS PRIME B650M-A II 대원씨티에스 (0) 2025.02.09

